24h全国服务热线:0317-738-1818 在线咨询
2025年12月14日 22:16

燃气(燃油)立式导热油锅炉

燃料选择:天燃气 轻油

传热介质:导热油最高320度

输出效率:92-98%

输出功率:120-12000千瓦

输出功率:10万~1000万大卡/小时

产品介绍

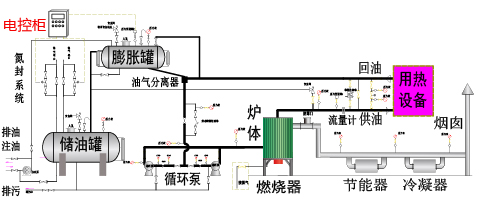
——(燃气 / 燃油)导热油锅炉,是以燃气、燃油或乙醇为燃料,以导热油为导热载体,可作为350以下各种环境下的高温热源,广泛应用于各种需要进行高温加热或烘干的各行各业。本产品具有温度高、压力低、控温精确、热能利用率高的优点。本产品还可以选配蒸汽发生器,产生1.3MPa以下的饱和蒸汽,供用户使用。

技术特点

【结构特点】

  1. 1.采用湿背式内燃两回程结构,锅炉顶部带有顶盘管,有效的防止了火焰直接辐射后墙,同时在紧凑的结构前提下,增加了辐射受热面积,提高了锅炉的热效率。
    2.采用微正压运行,有效的提高了炉膛的燃烧强度,使同容量锅炉的体积更小,同时消除了锅炉炉膛、烟道的漏风,提高了锅炉的热效率。
    3.采用先进的EDA技术,详细计算炉体结构尺寸、烟气的流速,合理充分利用火焰和烟气换热,保证锅炉可靠工作和充分冷却,提高锅炉的热效率。
    4.采用高效冷凝技术,有效的降低了排烟的温度,提高了锅炉的热效率。
    5.采用合理的结构设计和优良的耐火、保温材料,大幅降低炉体外表温度,使外表温度低于50度(高于国家标准),减少热流失,提高锅炉的热效率。
    6.采用全新设计,降低燃料燃烧时的有害物质排放量,满足国家环保标准,特别是降低氮氧化物的排放量,满足国家的低氮排放标准。
    7.采用多家国际知名品牌的进口燃烧器,适应各种应用场景,保证质量,保证安全。

【电控系统】

  1. 1. 采用西门子等国际大品牌的PLC等自动化控制器做为控制核心
    2. 采用国际大品牌的外围组件,实现高质量的全自动控制系统
    3. 实时采集进口、出口的温度、压力等各种参数并在控制柜中实时集中显示
    4. 通过PID等闭环控制系统,保证锅炉稳定的工作在用户设定的各种参数下
    5. 监控各组数据的工作范围,对各种异常进行提醒或报警,方便用户使用和维护
    6. 控制模块具有强大的扩充能力,根据客户需要,可以方便的实现群控、远程控制等多种深度应用

【执行标准】

1.严格按照国家及行业标准对锅炉进行设计、制造、组装、实验和验收,其中包括但不限于下列标准:GB/T16507《水管锅炉》、TSG G0001《锅炉安全设计监察规程》、GB/T17410《有机热载体炉》、GB50273《锅炉安装工程施工及验收规范》
2.锅炉使用的主要钢材采用20 GB/T3087,保障锅炉安全可靠。
3.按照NB/T47018选取焊材,锅炉炉管采用氩气保护全熔透焊接,焊缝按照NB/T47013《承压设备无损检验》进行X射线探伤和检验,锅炉总装完成后管组全部进行水压试验,保障每台锅炉的焊接质量达到标准。

 

性能优势

企业积累:历史悠久,源自1980,专业从事锅炉产品的设计与制造
制造能力:A级】锅炉制造资质,【A2级】压力容器制造资质
产品品质:ISO9001认证,研采产售一体规范化,以质量取胜为目标
公司业绩:年销售2000余台,遍布全国各地,远销海内外
产品保障:专业的设计、生产、售后团队,让客户满意为宗旨
生产规模:两个分公司,三个生产厂区,占地300
企业责任:ISO14001认证,低氮环保,节能可靠,放心使用

产品参数

备注:

1. 表中参数仅供参考,因技术改进或其它原因,请以随机技术参数为准。
2. 表中参数仅供选型参考,更多型号,更详细参数及相关详细图纸,请联系我们。
3. 根据用户需要,我们可以为用户进行定制生产,具体请联系我们。
4. 涉及相关计算,燃料规格如下:天然气(LNG)低位发热值8,400kcal/Nm³、城市煤气 (CG)低位发热值4,000kcal/Nm³、焦炉煤气低位发热值4,200kcal/Nm³、柴 油低位发热值10,200kcal/kg、甲醇低位发热值4650kcal/kg为标准计算。
5. 以上运输尺寸均为立式锅炉采用卧式运输时的尺寸。
服务支持

六大环节,二十四条措施,诚心,用心,放心!

<p style="margin-left:0px; margin-right:0px; text-align:left"><span style="font-size:16px"><span style="font-family:等线"><strong><span style="font-family:宋体">六大环节,二十四条措施,诚心,用心,放心!</span></strong> </span></span></p>

<div class="A0" style="overflow:hidden">
<div class="A-1" style="float:left; high:600px; margin-bottom:6px; margin-left:6px; margin-right:6px; margin-top:6px; overflow:hidden; width:239px">
<table border="1" cellpadding="0" cellspacing="0" style="width:239px">
    <tbody>
        <tr>
            <td style="text-align:center"><span style="font-size:16px"><strong>设计</strong><span style="background-color:transparent; color:#000000">:专业,诚心</span></span></td>
        </tr>
        <tr>
            <td>
            <p style="margin-left:0px; margin-right:0px; text-align:center"><span style="font-size:12px"><span style="font-family:宋体"><span style="color:#000000">专业设计团队理论实践相结合</span></span></span></p>

            <p style="margin-left:0px; margin-right:0px; text-align:center"><span style="font-size:12px"><span style="font-family:宋体"><span style="color:#000000">核心技术源自德国,安全可靠</span></span></span></p>

            <p style="margin-left:0px; margin-right:0px; text-align:center"><span style="font-size:12px"><span style="font-family:宋体"><span style="color:#000000">严谨选型选料,优选优质配件</span></span></span></p>

            <p style="margin-left:0px; margin-right:0px; text-align:center"><span style="font-size:12px"><span style="font-family:宋体"><span style="color:#000000">用心提高效率,专注品质安全</span></span></span></p>
            </td>
        </tr>
    </tbody>
</table>
</div>

<div class="A-1" style="float:left; high:600px; margin-bottom:6px; margin-left:6px; margin-right:6px; margin-top:6px; overflow:hidden; width:239px">
<table border="1" cellpadding="0" cellspacing="0" style="width:239px">
    <tbody>
        <tr>
            <td style="text-align:center"><span style="font-size:16px"><strong>生产</strong>:细致,用心</span></td>
        </tr>
        <tr>
            <td>
            <p style="margin-left:0px; margin-right:0px; text-align:center"><span style="font-size:12px"><span style="font-family:宋体"><span style="color:#000000">规范管理,严谨流程</span></span></span></p>

            <p style="margin-left:0px; margin-right:0px; text-align:center"><span style="font-size:12px"><span style="font-family:宋体"><span style="color:#000000">精选原料,严格把关</span></span></span></p>

            <p style="margin-left:0px; margin-right:0px; text-align:center"><span style="font-size:12px"><span style="font-family:宋体"><span style="color:#000000">先进产线,精湛技工</span></span></span></p>

            <p style="margin-left:0px; margin-right:0px; text-align:center"><span style="font-size:12px"><span style="font-family:宋体"><span style="color:#000000">专业生产,专业定制</span></span></span></p>
            </td>
        </tr>
    </tbody>
</table>
</div>

<div class="A-1" style="float:left; high:600px; margin-bottom:6px; margin-left:6px; margin-right:6px; margin-top:6px; overflow:hidden; width:239px">
<table border="1" cellpadding="0" cellspacing="0" style="width:239px">
    <tbody>
        <tr>
            <td style="text-align:center"><span style="font-size:16px"><strong>质检</strong><span style="background-color:transparent; color:#000000">:严谨,放心 </span></span></td>
        </tr>
        <tr>
            <td>
            <p style="margin-left:0px; margin-right:0px; text-align:center"><span style="font-size:12px"><span style="font-family:宋体"><span style="color:#000000">完整的检测流程</span></span></span></p>

            <p style="margin-left:0px; margin-right:0px; text-align:center"><span style="font-size:12px"><span style="font-family:宋体"><span style="color:#000000">严格的执行过程</span></span></span></p>

            <p style="margin-left:0px; margin-right:0px; text-align:center"><span style="font-size:12px"><span style="font-family:宋体"><span style="color:#000000">完善的品控程序</span></span></span></p>

            <p style="margin-left:0px; margin-right:0px; text-align:center"><span style="font-size:12px"><span style="font-family:宋体"><span style="color:#000000">严把关,不放松</span></span></span></p>
            </td>
        </tr>
    </tbody>
</table>
</div>

<div class="A-1" style="float:left; high:600px; margin-bottom:6px; margin-left:6px; margin-right:6px; margin-top:6px; overflow:hidden; width:239px">
<table border="1" cellpadding="0" cellspacing="0" style="width:239px">
    <tbody>
        <tr>
            <td style="text-align:center"><span style="font-size:16px"><strong>售前</strong><span style="background-color:transparent; color:#000000">:专业,诚心</span></span></td>
        </tr>
        <tr>
            <td>
            <p style="margin-left:0px; margin-right:0px; text-align:center"><span style="font-size:12px"><span style="font-family:宋体"><span style="color:#000000">专业技术员进行沟通</span></span></span></p>

            <p style="margin-left:0px; margin-right:0px; text-align:center"><span style="font-size:12px"><span style="font-family:宋体"><span style="color:#000000">充分的了解客户需求</span></span></span></p>

            <p style="margin-left:0px; margin-right:0px; text-align:center"><span style="font-size:12px"><span style="font-family:宋体"><span style="color:#000000">专业选型,指导推荐</span></span></span></p>

            <p style="margin-left:0px; margin-right:0px; text-align:center"><span style="font-size:12px"><span style="font-family:宋体"><span style="color:#000000">充分沟通,确定型号</span></span></span></p>
            </td>
        </tr>
    </tbody>
</table>
</div>

<div class="A-1" style="float:left; high:600px; margin-bottom:6px; margin-left:6px; margin-right:6px; margin-top:6px; overflow:hidden; width:239px">
<table border="1" cellpadding="0" cellspacing="0" style="width:239px">
    <tbody>
        <tr>
            <td style="text-align:center"><span style="font-size:16px"><strong>售中</strong><span style="background-color:transparent; color:#000000">:全面,用心</span></span></td>
        </tr>
        <tr>
            <td>
            <p style="margin-left:0px; margin-right:0px; text-align:center"><span style="font-size:12px"><span style="font-family:宋体"><span style="color:#000000">规范流程严谨合同约束</span></span></span></p>

            <p style="margin-left:0px; margin-right:0px; text-align:center"><span style="font-size:12px"><span style="font-family:宋体"><span style="color:#000000">专业定制,为用户服务</span></span></span></p>

            <p style="margin-left:0px; margin-right:0px; text-align:center"><span style="font-size:12px"><span style="font-family:宋体"><span style="color:#000000">准时发货,物流通天下</span></span></span></p>

            <p style="margin-left:0px; margin-right:0px; text-align:center"><span style="font-size:12px"><span style="font-family:宋体"><span style="color:#000000">实时跟踪,安全准确好</span></span></span></p>
            </td>
        </tr>
    </tbody>
</table>
</div>

<div class="A-1" style="float:left; high:600px; margin-bottom:6px; margin-left:6px; margin-right:6px; margin-top:6px; overflow:hidden; width:239px">
<table border="1" cellpadding="0" cellspacing="0" style="width:239px">
    <tbody>
        <tr>
            <td style="text-align:center"><span style="font-size:16px"><strong>售后</strong><span style="background-color:transparent; color:#000000">:快速,放心</span></span></td>
        </tr>
        <tr>
            <td>
            <p style="margin-left:0px; margin-right:0px; text-align:center"><span style="font-size:12px"><span style="color:#000000">24<span style="font-family:宋体">小时客服响应快</span></span></span></p>

            <p style="margin-left:0px; margin-right:0px; text-align:center"><span style="font-size:12px"><span style="font-family:宋体"><span style="color:#000000">专业客服专业回答</span></span></span></p>

            <p style="margin-left:0px; margin-right:0px; text-align:center"><span style="font-size:12px"><span style="font-family:宋体"><span style="color:#000000">一年质保终身维护</span></span></span></p>

            <p style="margin-left:0px; margin-right:0px; text-align:center"><span style="font-size:12px"><span style="font-family:宋体"><span style="color:#000000">您们放心我们安心</span></span></span></p>
            </td>
        </tr>
    </tbody>
</table>
</div>

<div class="A-1" style="float:left; margin-bottom:6px; margin-left:6px; margin-right:6px; margin-top:6px; overflow:hidden; width:239px">
<table border="1" cellpadding="0" cellspacing="0" style="width:239px">
    <tbody>
        <tr>
            <td style="text-align:center"><span style="font-size:16px"><span style="background-color:transparent; color:#000000">我们的策略:</span><strong>以质量取胜</strong></span></td>
        </tr>
    </tbody>
</table>
</div>

<div class="A-1" style="float:left; margin-bottom:6px; margin-left:6px; margin-right:6px; margin-top:6px; overflow:hidden; width:239px">
<table border="1" cellpadding="0" cellspacing="0" style="width:239px">
    <tbody>
        <tr>
            <td style="text-align:center"><span style="font-size:16px"><span style="background-color:transparent; color:#000000">我们的宗旨:</span><strong>让客户满意</strong></span></td>
        </tr>
    </tbody>
</table>
</div>

<div class="A-1" style="float:left; margin-bottom:6px; margin-left:6px; margin-right:6px; margin-top:6px; overflow:hidden; width:239px">
<table border="1" cellpadding="0" cellspacing="0" style="width:239px">
    <tbody>
        <tr>
            <td style="text-align:center"><span style="font-size:16px"><strong>【诚信为本,铸造精品】</strong></span></td>
        </tr>
    </tbody>
</table>
</div>
</div>

 

 
生产:一流,用心

规范管理,严谨流程

进口组件,一线大厂

一流产线,一流技工

专业生产,专业定制

质检:严谨,放心

完整的检测流程

严格的执行过程

完善的品控程序

严把关,不放松

售前:专业,诚心

专业技术员进行沟通

充分的了解客户需求

专业选型,指导推荐

充分沟通,确定型号

售中:专业,诚心

规范流程严谨合同约束

专业定制,为用户服务

准时发货,物流通天下

实时跟踪,安全准确好

售后:专业,诚心

24小时客服响应快

专业客服专业回答

一年质保终身维护

您放心,我们安心

我们的策略:以质量取胜
我们的宗旨:让客户满意
【诚信为本,铸造精品】
相关案例

800万大卡燃气导热油锅炉应用于德州名将工贸有限公司

项目地址:山东德州

购买设备:800万大卡燃气导热油锅炉-立式

应用领域:化工

项目简介:800万大卡燃气导热油锅炉应用于德州名将工贸有限公司

>
<
相关内容
24h热线:0317-738-1818
  • 手机站

  • 微官网

Copyright @ 2018,yn-boiler.com All Rights Reserved. 河北艺能锅炉有限责任公司 冀ICP备13002524号-45